- 安装并试用Istio service mesh
- 安装环境
- 安装
- 测试
- 监控
- 更进一步
- 参考
安装并试用Istio service mesh
本文根据官网的文档整理而成,步骤包括安装istio 0.1.5并创建一个bookinfo的微服务来测试istio的功能。
文中使用的yaml文件可以在kubernetes-handbook的manifests/istio目录中找到,所有的镜像都换成了我的私有镜像仓库地址,请根据官网的镜像自行修改。
安装环境
- CentOS 7.3.1611
- Docker 1.12.6
- Kubernetes 1.6.0
安装
1.下载安装包
下载地址:https://github.com/istio/istio/releases
下载Linux版本的当前最新版安装包
wget https://github.com/istio/istio/releases/download/0.1.5/istio-0.1.5-linux.tar.gz
2.解压
解压后,得到的目录结构如下:
.├── bin│ └── istioctl├── install│ └── kubernetes│ ├── addons│ │ ├── grafana.yaml│ │ ├── prometheus.yaml│ │ ├── servicegraph.yaml│ │ └── zipkin.yaml│ ├── istio-auth.yaml│ ├── istio-rbac-alpha.yaml│ ├── istio-rbac-beta.yaml│ ├── istio.yaml│ ├── README.md│ └── templates│ ├── istio-auth│ │ ├── istio-auth-with-cluster-ca.yaml│ │ ├── istio-cluster-ca.yaml│ │ ├── istio-egress-auth.yaml│ │ ├── istio-ingress-auth.yaml│ │ └── istio-namespace-ca.yaml│ ├── istio-egress.yaml│ ├── istio-ingress.yaml│ ├── istio-manager.yaml│ └── istio-mixer.yaml├── istio.VERSION├── LICENSE└── samples├── apps│ ├── bookinfo│ │ ├── bookinfo.yaml│ │ ├── cleanup.sh│ │ ├── destination-ratings-test-delay.yaml│ │ ├── loadbalancing-policy-reviews.yaml│ │ ├── mixer-rule-additional-telemetry.yaml│ │ ├── mixer-rule-empty-rule.yaml│ │ ├── mixer-rule-ratings-denial.yaml│ │ ├── mixer-rule-ratings-ratelimit.yaml│ │ ├── README.md│ │ ├── route-rule-all-v1.yaml│ │ ├── route-rule-delay.yaml│ │ ├── route-rule-reviews-50-v3.yaml│ │ ├── route-rule-reviews-test-v2.yaml│ │ ├── route-rule-reviews-v2-v3.yaml│ │ └── route-rule-reviews-v3.yaml│ ├── httpbin│ │ ├── httpbin.yaml│ │ └── README.md│ └── sleep│ ├── README.md│ └── sleep.yaml└── README.md11 directories, 41 files
从文件里表中可以看到,安装包中包括了kubernetes的yaml文件,示例应用和安装模板。
3.安装istioctl
将./bin/istioctl拷贝到你的$PATH目录下。
4.检查RBAC
因为我们安装的kuberentes版本是1.6.0默认支持RBAC,这一步可以跳过。如果你使用的其他版本的kubernetes,请参考官方文档操作。
执行以下命令,正确的输出是这样的:
$ kubectl api-versions | grep rbacrbac.authorization.k8s.io/v1alpha1rbac.authorization.k8s.io/v1beta1
5.创建角色绑定
$ kubectl create -f install/kubernetes/istio-rbac-beta.yamlclusterrole "istio-manager" createdclusterrole "istio-ca" createdclusterrole "istio-sidecar" createdclusterrolebinding "istio-manager-admin-role-binding" createdclusterrolebinding "istio-ca-role-binding" createdclusterrolebinding "istio-ingress-admin-role-binding" createdclusterrolebinding "istio-sidecar-role-binding" created
注意:官网的安装包中的该文件中存在RoleBinding错误,应该是集群级别的clusterrolebinding,而release里的代码只是普通的rolebinding,查看该Issue Istio manager cannot list of create k8s TPR when RBAC enabled #327。
6.安装istio核心组件
用到的镜像有:
docker.io/istio/mixer:0.1.5docker.io/istio/manager:0.1.5docker.io/istio/proxy_debug:0.1.5
我们暂时不开启Istio Auth。
本文中用到的所有yaml文件中的
type: LoadBalancer去掉,使用默认的ClusterIP,然后配置Traefik ingress,就可以在集群外部访问。请参考安装Traefik ingress。
kubectl apply -f install/kubernetes/istio.yaml
7.安装监控插件
用到的镜像有:
docker.io/istio/grafana:0.1.5quay.io/coreos/prometheus:v1.1.1gcr.io/istio-testing/servicegraph:latestdocker.io/openzipkin/zipkin:latest
为了方便下载,其中两个镜像我备份到了时速云:
index.tenxcloud.com/jimmy/prometheus:v1.1.1index.tenxcloud.com/jimmy/servicegraph:latest
安装插件
kubectl apply -f install/kubernetes/addons/prometheus.yamlkubectl apply -f install/kubernetes/addons/grafana.yamlkubectl apply -f install/kubernetes/addons/servicegraph.yamlkubectl apply -f install/kubernetes/addons/zipkin.yaml
在traefik ingress中增加增加以上几个服务的配置,同时增加istio-ingress配置。
- host: grafana.istio.iohttp:paths:- path: /backend:serviceName: grafanaservicePort: 3000- host: servicegraph.istio.iohttp:paths:- path: /backend:serviceName: servicegraphservicePort: 8088- host: prometheus.istio.iohttp:paths:- path: /backend:serviceName: prometheusservicePort: 9090- host: zipkin.istio.iohttp:paths:- path: /backend:serviceName: zipkinservicePort: 9411- host: ingress.istio.iohttp:paths:- path: /backend:serviceName: istio-ingressservicePort: 80
测试
我们使用Istio提供的测试应用bookinfo微服务来进行测试。
该微服务用到的镜像有:
istio/examples-bookinfo-details-v1istio/examples-bookinfo-ratings-v1istio/examples-bookinfo-reviews-v1istio/examples-bookinfo-reviews-v2istio/examples-bookinfo-reviews-v3istio/examples-bookinfo-productpage-v1
该应用架构图如下:

部署应用
kubectl create -f <(istioctl kube-inject -f samples/apps/bookinfo/bookinfo.yaml)
Istio kube-inject命令会在bookinfo.yaml文件中增加Envoy sidecar信息。参考:https://istio.io/docs/reference/commands/istioctl.html#istioctl-kube-inject
在本机的/etc/hosts下增加VIP节点和ingress.istio.io的对应信息。具体步骤参考:边缘节点配置
在浏览器中访问http://ingress.istio.io/productpage

多次刷新页面,你会发现有的页面上的评论里有星级打分,有的页面就没有,这是因为我们部署了三个版本的应用,有的应用里包含了评分,有的没有。Istio根据默认策略随机将流量分配到三个版本的应用上。
查看部署的bookinfo应用中的productpage-v1 service和deployment,查看productpage-v1的pod的详细json信息可以看到这样的结构:
$ kubectl get productpage-v1-944450470-bd530 -o json
见productpage-v1-istio.json文件。从详细输出中可以看到这个Pod中实际有两个容器,这里面包括了initContainer,作为istio植入到kubernetes deployment中的sidecar。
"initContainers": [{"args": ["-p","15001","-u","1337"],"image": "docker.io/istio/init:0.1","imagePullPolicy": "Always","name": "init","resources": {},"securityContext": {"capabilities": {"add": ["NET_ADMIN"]}},"terminationMessagePath": "/dev/termination-log","terminationMessagePolicy": "File","volumeMounts": [{"mountPath": "/var/run/secrets/kubernetes.io/serviceaccount","name": "default-token-3l9f0","readOnly": true}]},{"args": ["-c","sysctl -w kernel.core_pattern=/tmp/core.%e.%p.%t \u0026\u0026 ulimit -c unlimited"],"command": ["/bin/sh"],"image": "alpine","imagePullPolicy": "Always","name": "enable-core-dump","resources": {},"securityContext": {"privileged": true},"terminationMessagePath": "/dev/termination-log","terminationMessagePolicy": "File","volumeMounts": [{"mountPath": "/var/run/secrets/kubernetes.io/serviceaccount","name": "default-token-3l9f0","readOnly": true}]}],
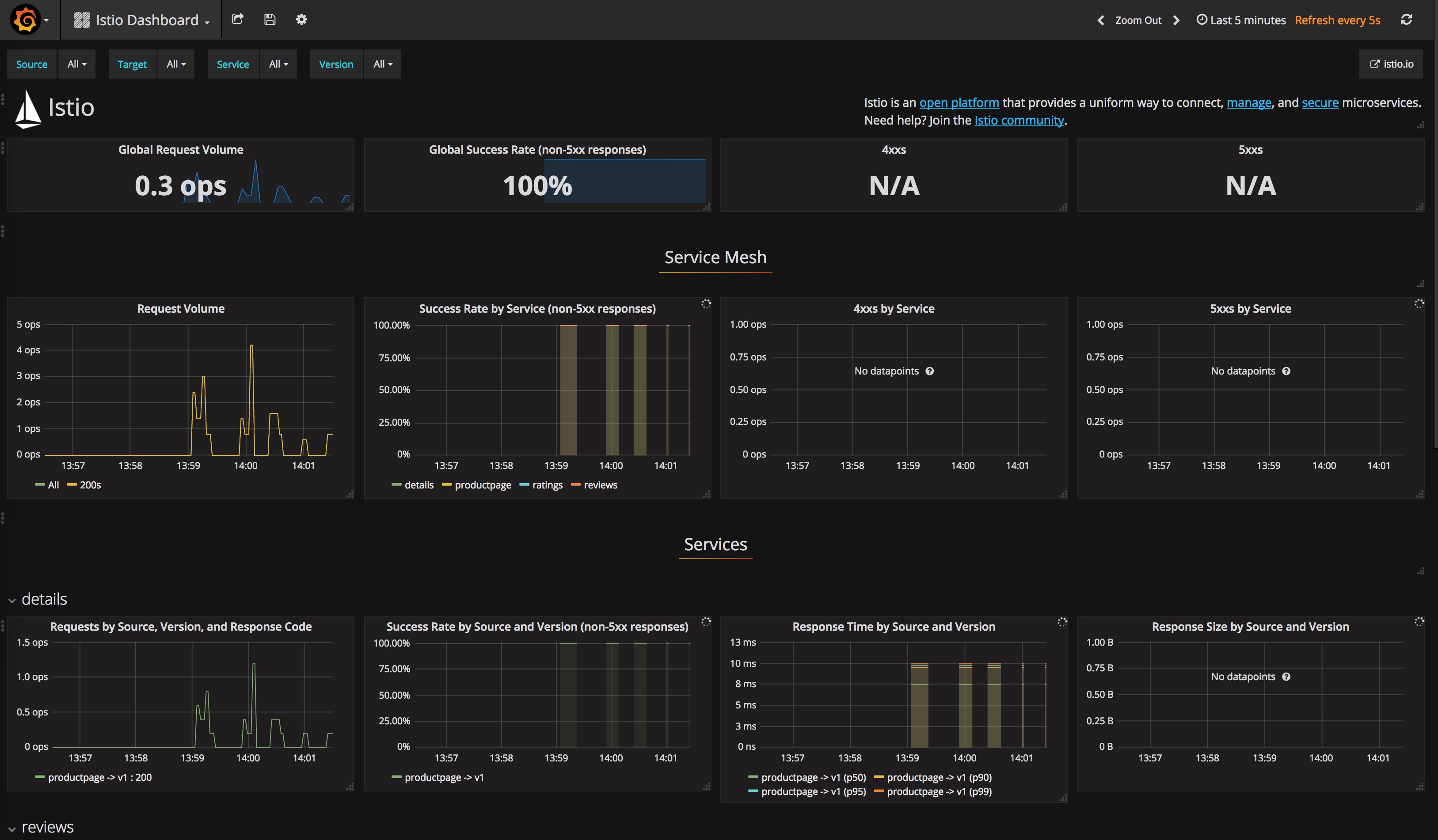
监控
不断刷新productpage页面,将可以在以下几个监控中看到如下界面。
Grafana页面
http://grafana.istio.io

Prometheus页面
http://prometheus.istio.io

Zipkin页面
http://zipkin.istio.io

ServiceGraph页面
http://servicegraph.istio.io/dotviz
可以用来查看服务间的依赖关系。
访问 http://servicegraph.istio.io/graph 可以获得json格式的返回结果。

更进一步
BookInfo示例中有三个版本的reviews,可以使用istio来配置路由请求,将流量分发到不同版本的应用上。参考Configuring Request Routing。
还有一些更高级的功能,我们后续将进一步探索。
参考
Installing Istio
BookInfo sample
